海坦介紹無負壓給水設備設備安裝工作原理及使用:
發布時間:2014-12-26 15:40:14 來源:海坦泵業 點擊次數:2947
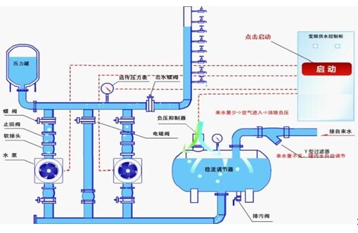
無負壓給水設備設備安裝及工作原理圖:

無負壓給水設備介紹
無負壓給水設備根據工程設計用水特點,結合實際情況,考慮到設備的性能,我公司技術人員本著“工藝先進、配備齊全、功能完善、性能優良、安全可靠、技術先進”及節能、節資、衛生、環保、占地面積小等原則,結合我公司的產品技術和工程公司要求為您設計*好的無負壓給水設備。
無負壓給水設備先進技術介紹;
由于以往自來水水壓*高達到七層樓,因此高層建筑供水需通過二次加壓來現實供水需求,永嘉縣海坦泵業泵業專業生產;設備安裝及銷售自來水二次增壓供水設備。
無負壓給水設備由氣壓罐、水泵及電控系統三部分組成,其突出產品的特色是,不需建造水塔,贊助小、占地少,布置靈活,建成投產快。采用水氣自動調節、自動運轉、節能與自來水自動并網,停電后仍可供水,調試后不需看管。廣泛用于企事業單位、住宅區及農村的生產、生活、辦公供水。適用于供水戶在5000戶以內,日供水量在3000m3以內場所,供水高度達100米以上。一般設在地面或地下室。有自來水的單位,使用無負壓給水設備可以調節高峰用水量,增加水壓,能在高峰用水時,滿足大面積用水和高樓層用.
水。沒自來水的單位、工廠或農村,只需將設備接通水源電源,即可得到穩定的水量水壓,滿足用水需要。該設備與其他老式供水設備相比節約占地3~16倍,比建水塔節約贊助15%~60%。設備體積小,組裝、設備安裝調試方便,運輸及設備安裝工期短,無負壓給水設備保護功能全,運行安全可靠,操作方便設備主機采用進口變頻調速器,自身具有欠壓、過壓、過流、過載、短路、過熱、失速防止等保護主要功能,無故障運用達10萬小時以上。設備配電控制部分,采用智能化控制原理,操作方便實用,設備工作狀況一目了然,便于非專業人員很快熟練掌握。
無負壓給水設備主要功能全,保險系數高,設備局部出現故障時,能啟用應急主要功能繼續供水。該設備可與市政供水網自動并網運行,并具有雙變頻主要功能,即能滿足生活生產用水的正常壓力和流量,有能在出現火情時自動轉換為高壓大流量供水,可一機多用。
無負壓給水設備設備安裝:
設備安裝應選擇通風良好、灰塵少、不潮濕的場地,環境濕度為-10℃-40℃。在室外應設防雨,防雷等設施。
選定場地后,要處理好地基、在用砼澆注或用磚石砌筑罐體支承座。待基座完全固化后,再吊裝罐體并放穩,隨后設備安裝附件,接通電源。
無負壓給水設備使用方法:
在試用前,應先關閉供水閥,檢查各密封閥情況,不允許有泄露現象,開車后,應運行注意事項機泵轉向。當壓力表指針到上限時,機泵自動停止。打開供水閥,即可正常供水、如需定時供水,可把選擇開關扳到手動位置。
無負壓給水設備性能產品特點
A、直接和市政管網相接,不用建水池。
B、體積小,占地少,設備安裝方便。
C、水源罐,泵組全為不銹鋼,水無二次污染。
D、水壓穩定,不會造成相鄰用戶管網壓力波動。
E、全自動運行,可無人值守。
F、保護主要功能齊全,故障自動顯示,報警。
G、充分利用原自來水壓力,差多少補多少,高效節能。
無負壓給水設備主要功能:
一、全自動完成多臺水泵機組軟啟動,變頻到工頻運行以及停止的全部操作過程。
二、根據用水量的變化,變成多臺泵組的啟動和停止。
三、有壓力設定值和實際壓力值的LED顯示主要功能。
四、有LED頻率指示,變頻異常指示,電機故障工況顯示。
五、保護主要功能:具有欠壓保護、過壓保護、過載保護、短路保護、失速防止、燒損防止等主要功能。
無負壓給水設備適用范圍:
從自來水公司供水系統中取水的用戶。例如:城市高層建筑、住宅小區的用水從地表下或水池取水的用戶。例如:用深井泵或潛水泵直接從下取水的用戶供熱系統鍋爐變頻定壓補水系統 。因其性能可靠、 結構簡單、 運轉方便、 投資低廉、 被廣泛用于工礦企業、 城鎮、 農村等中小區域供水系統,尤其適合于水源為自備水井、 地下水池及水庫等場合,我廠生產該設備有十多年歷史,現已有數百套設備在運行中,歡迎廣大用戶繼續選用該產品,我們將竭誠為您服務。 是給水管網系統中的一種自動調節裝置,既能確保供水系統中壓力的需要,又有一定調節容積,它具有與水塔或高位水箱的相似功能,故又稱為無塔供水壓力罐。無負壓給水設備利用空氣的可壓縮性,在用水泵直接供水的系.
統中,設置了一個與水泵供水管網相連接的氣壓罐。當用水量小于水泵出水量時,罐內水位上升,壓縮其中的空氣使壓力上升,當壓力達到壓力控制器的上限值時,自動切斷電源,水泵停止工作。此時氣壓罐中的空氣繼續將罐中水壓入供水管網。隨著罐內水位不斷下降,壓力下降達到壓力控制器下限值時,自動重新接通電源開啟水泵,給氣壓罐及管網供水,如此往復循環到對管網不間斷地供水要求。 當水泵停止工作時,補氣罐中水位下降,外界空氣經吸氣閥進入補氣罐內,待水泵啟動時壓入氣壓罐內,達到自動補氣的目的。
無負壓給水設備變頻控制原理:
用變頻調速來實現恒壓供水,與用調節閥門來實現恒壓供水相比,節能效果十分顯著(可根據具體情況計算出來)。
產品的特色是:
1、起動平衡,起動電流可限制在額定電流以內,從而避免了起動時對電網的沖擊;
2、由于泵的平均轉速降低了,從而可延長泵和閥門等的使用壽命;
3、可以消除起動和停機時的水錘效應;
一般地說,當由一臺變頻器控制一臺電動機時,只需使變頻器的配用電動機容量與實際電動機容量相符即可。當一臺變頻器同時控制兩臺電動機時,原則上變頻器的配用電動機容量應等于兩臺電動機的容量之和。但如在高峰負載時的用水量比兩臺水泵全速供水量相差很多時,可考慮適當減小變頻器的容量,但應運行注意事項留有足夠的容量。
無負壓給水設備簡介:我生產企業的是在原有的ZBH變頻恒壓與ZBW變頻無負壓上升級開發而來的第五代產品,由智能變頻控制柜、無負壓裝置、增壓裝置、引水裝置和穩壓罐等組成;無負壓是由計算機技術、變頻技術與電機泵組合的新型的機電一體化供水設備。以滿足城市供水管網中,抽水時既不產生負壓,又有一定的調蓄能力,高峰期間不斷水停水的要求。采用微機控制,變頻泵以一恒定的轉數運行,利用自來水原有的壓力,能確保用戶所需要的壓力恒定。具有節能、環保、噪音低、供水壓力恒定等產品的特色。主要技術指標增壓壓力范圍、流量和節能指標,均高于國內其他報道的產品,且結構設計具有新穎性,總體水平達到,國際先進水平,因此,在市場上具有極大的競爭優勢。
無負壓給水設備給水技術及水質:
“無負壓給水技術”的研究和應用正好解決了這一技術難題,因為這一技術的核心就是如何解決水泵直接串接加壓供水時的問題,以達到安全、可靠和有效地防止水泵運行時對其串接的供水管網產生的影響,實現“無負壓”管網增壓直接供水。
因此,在領域中“無負壓”是指利用科學的技術和措施,消除水泵運行時對其直接串接的供水管網的影響,不使其供水管網產生負壓,不影響附近用戶的用水,不污染水質,從而保護了與供水管網直接串接的供水安全和水質衛生。
無負壓給水設備的組成 主要由水泵機組、測壓穩壓罐、壓力傳感器、變頻控制柜等組成,能始終維持壓力表壓力(即用戶管網水壓)等于用戶設定值。可用于一般生活或生產供水。供水系統組成方式有:
1、設備與市政管網并網恒壓供水,在供水壓力可滿足需要時,自動停運全部水泵。否則,恒壓供水起動,增大壓力滿足用水要求。
2、附加小泵或氣壓罐,為完全消除小流量或零流量供水電耗,可增加輔助小泵或輔助氣壓罐,當供水壓力低時,自動停運主泵,使小泵或氣壓罐運行。
無負壓給水設備原理應用案例
壓力0.15~2.0MP,高度10-200米,單套設備每小時供水量10~50000m3/h,可用于大、中、小型自來水的配套改造;可用于企事業單位、住宅區、農村的生產、生活、辦公用水。
無負壓給水設備的產品特點:
1.贊助省無需修建水池或水箱,也不需設置大型氣壓罐,節省了一大筆贊助,而且由于能充分利用自來水管網依次依次供水壓力加壓泵選型可以減少,設備贊助減少。
2.衛生無污染供水系統從自來水管網至用戶水龍頭為全封閉結構。污染物不會進入系統,水體不與空氣直接接觸,過濾部件采用食品級不繡鋼制作,無二次污染機會,環保衛生。
無負壓給水設備工作原理
由交流變頻器、遠傳壓力表、調節器組成調節控制機構,由斷路器、接觸器等為執行機構共同組成完整的恒壓變量供水系統。二臺水泵的工作狀態:1號泵變頻工作,頻率上升至某設定值達到設定壓力,這時變頻裝置工作在恒壓狀態。當用水量增大時,壓力下降,水泵在某設定值頻率上維持一段時間后,達不到設定壓力,便自動轉為1號泵工頻運行,啟動2號泵變頻工作。當用水量減小時,1號泵停止,由2號泵變頻工作,頻率上升至某設定值,以維持設定壓力,起到恒壓變量作用。

壓給水設備特點
1.無負壓給水設備為微機全自動控制變頻調速運行,停電設備自動停機,來電自動開機,完全做到全自動。
2.設備采用多級全不繡鋼加壓泵,泵殼,葉輪及主要配件均采用食品級不繡鋼材質制造,流通光滑,高效節能,運轉平穩,噪音極底,整機性能優異,是理想的綠色環保節能型給水設備。
3.無需修建水池或水箱,也不需設置大型氣壓罐,節省了一大筆投資,而且由于能充分利用自來水管網自身壓力。
4.衛生無污染,供水系統從自來水管網至用戶水龍頭為全封閉結構。污染物不會進入系統,水體不與空氣直接接觸,過濾部件采用食品級不繡鋼制作,無二次污染機會,環保衛生.
5.節能效果顯著,設備直接與自來水管串接,在自來水廠一次供水管網壓力的基礎、上疊加所需的壓力,差多少,補多少,能充分利用管網的壓力,用水低峰期,設備甚至不需要運行,與傳統給水設備比,節能達30%-90%
6.節約水資源,不用定期清洗消毒,不浪費水資源和人力資源。節約維護費用。
7.占地面積小,不需要建造蓄水池或水箱不需要配置大型氣壓罐,大大節約了系統占地面積,可以利用節約的土地提高地產利用率,符合節約土地的要求。
8.安裝簡便,只需連接進出水管,施工周期短,安裝簡單。
9.運行穩定,振動小,噪音低(噪音值低于50分貝)。
10.系統供水穩定,充分保證系統末端壓力。
11.可附加自動巡檢功能,降低物業管理費用。
12.采用PLC可編程控制全自動運行,操作維護方便。
13.一體化專業設計,結構緊湊,投資少,安裝方便,外形美觀。
14.利用管網壓力的疊加以及自動變頻運行方式,節能效果好。
無負壓給水設備選型和價格
本表格提供的是一般常用規格的參數。如參考戶數在1000-3000之間,流量大于105m3/h的大型無負壓給水設備的性能參數,致電本公司將有詳細的答復設備都是根據現場實際情況二定制的,不同參數、不同型號配置價格都相差甚大,請見諒不能提供具體的價格表*近成功案例。
以上無負壓供水設備海坦專業生產,感謝您訪問永嘉縣海坦泵業有限公司網站:http://m.macaolife.cn/ProList/T154 如有任何水泵疑問我們一定會盡心盡力為您提供優質的服務
